Перейти к основному содержимому
Перейти к основному содержимому

Мониторинг логов systemd с помощью ClickStack

Кратко

Собирайте и визуализируйте логи журнала systemd в ClickStack с помощью приёмника journald в OpenTelemetry Collector. Включает демо-набор данных и готовую панель мониторинга.

Интеграция с существующими системами

Отслеживайте логи journald на существующей Linux-системе, запустив OpenTelemetry Collector с приёмником journald для сбора системных логов и отправки их в ClickStack по OTLP.

Если вы хотите сначала протестировать эту интеграцию, не изменяя существующую конфигурацию, перейдите к разделу с демонстрационным набором данных.

Предварительные требования
  • Запущенный экземпляр ClickStack
  • Система Linux с systemd (Ubuntu 16.04+, CentOS 7+, Debian 8+)
  • Docker или Docker Compose, установленные на отслеживаемой системе

Получить ClickStack API key

OTel collector отправляет данные в OTLP-эндпоинт ClickStack, который требует аутентификации.

  1. Откройте HyperDX по вашему ClickStack URL (например, http://localhost:8080)
  2. Создайте учётную запись или, при необходимости, войдите в систему
  3. Перейдите в Team Settings → API Keys
  4. Скопируйте ваш ключ API для приёма данных API key
ClickStack API Key
  1. Задайте его как переменную окружения:
export CLICKSTACK_API_KEY=your-api-key-here

Убедитесь, что systemd journal запущен

Убедитесь, что ваша система использует systemd и имеет журналы:

# Проверить версию systemd
systemctl --version

# Просмотреть последние записи журнала
journalctl -n 20

# Проверить использование диска журналом
journalctl --disk-usage

Если хранилище журнала находится только в памяти, включите постоянное хранилище:

sudo mkdir -p /var/log/journal
sudo systemd-tmpfiles --create --prefix /var/log/journal
sudo systemctl restart systemd-journald

Создайте конфигурацию OpenTelemetry Collector

Создайте конфигурационный файл для OTel collector:

cat > otel-config.yaml << 'EOF'
receivers:
  journald:
    directory: /var/log/journal
    priority: info
    units:
      - sshd
      - nginx
      - docker
      - containerd
      - systemd

processors:
  batch:
    timeout: 10s
    send_batch_size: 1024
  
  resource:
    attributes:
      - key: service.name
        value: systemd-logs
        action: insert
      - key: host.name
        from_attribute: _HOSTNAME
        action: upsert
  
  attributes:
    actions:
      - key: unit
        from_attribute: _SYSTEMD_UNIT
        action: upsert
      - key: priority
        from_attribute: PRIORITY
        action: upsert

exporters:
  otlphttp:
    endpoint: ${CLICKSTACK_ENDPOINT}
    headers:
      authorization: ${CLICKSTACK_API_KEY}

service:
  pipelines:
    logs:
      receivers: [journald]
      processors: [resource, attributes, batch]
      exporters: [otlphttp]
EOF

Разверните с помощью Docker Compose

Примечание

journald receiver требует бинарный файл journalctl для чтения файлов журнала. Официальный образ otel/opentelemetry-collector-contrib по умолчанию не содержит journalctl.

Для контейнеризованных развертываний вы можете либо установить collector напрямую на хост, либо собрать кастомный образ с утилитами systemd. Подробности см. в разделе по устранению неполадок.

Этот пример показывает развертывание OTel collector вместе с ClickStack:

services:
  clickstack:
    image: clickhouse/clickstack-all-in-one:latest
    ports:
      - "8080:8080"
      - "4317:4317"
      - "4318:4318"
    networks:
      - monitoring
  
  otel-collector:
    image: otel/opentelemetry-collector-contrib:0.115.1
    depends_on:
      - clickstack
    environment:
      - CLICKSTACK_API_KEY=${CLICKSTACK_API_KEY}
      - CLICKSTACK_ENDPOINT=http://clickstack:4318
    volumes:
      - ./otel-config.yaml:/etc/otelcol/config.yaml:ro
      - /var/log/journal:/var/log/journal:ro
      - /run/log/journal:/run/log/journal:ro
      - /etc/machine-id:/etc/machine-id:ro
    command: ["--config=/etc/otelcol/config.yaml"]
    networks:
      - monitoring

networks:
  monitoring:
    driver: bridge

Запустите сервисы:

docker compose up -d

Проверьте логи в HyperDX

После настройки войдите в HyperDX и убедитесь, что логи поступают:

  1. Перейдите в представление Search
  2. Установите источник в значение Logs
  3. Отфильтруйте по service.name:systemd-logs
  4. Вы должны увидеть структурированные записи журнала с полями unit, priority, MESSAGE, _HOSTNAME
Представление поиска логов
Представление лога

Демонстрационный набор данных

Для пользователей, которые хотят протестировать интеграцию логов systemd перед настройкой производственных систем, мы предоставляем демонстрационный набор предварительно сгенерированных логов systemd с реалистичными шаблонами.

Загрузите демонстрационный набор данных

Загрузите пример файла логов:

curl -O https://datasets-documentation.s3.eu-west-3.amazonaws.com/clickstack-integrations/systemd/systemd-demo.log

Создайте конфигурацию коллектора для демо

Создайте конфигурационный файл для демонстрации:

cat > systemd-demo.yaml << 'EOF'
receivers:
  filelog:
    include:
      - /tmp/systemd-demo/systemd-demo.log
    start_at: beginning
    operators:
      - type: regex_parser
        regex: '^(?P<timestamp>\S+) (?P<hostname>\S+) (?P<unit>\S+?)(?:\[(?P<pid>\d+)\])?: (?P<message>.*)$'
        parse_from: body
        parse_to: attributes
      - type: time_parser
        parse_from: attributes.timestamp
        layout: '%Y-%m-%dT%H:%M:%S%z'
      - type: add
        field: attributes.source
        value: "systemd-demo"

service:
  pipelines:
    logs/systemd-demo:
      receivers: [filelog]
      processors:
        - memory_limiter
        - transform
        - batch
      exporters:
        - clickhouse
EOF

Запустите ClickStack с демонстрационными данными

Запустите ClickStack с демонстрационными логами:

docker run -d --name clickstack-demo \
  -p 8080:8080 -p 4317:4317 -p 4318:4318 \
  -e CUSTOM_OTELCOL_CONFIG_FILE=/etc/otelcol-contrib/custom.config.yaml \
  -v "$(pwd)/systemd-demo.yaml:/etc/otelcol-contrib/custom.config.yaml:ro" \
  -v "$(pwd)/systemd-demo.log:/tmp/systemd-demo/systemd-demo.log:ro" \
  clickhouse/clickstack-all-in-one:latest
Примечание

В демонстрации используется ресивер filelog с текстовыми логами вместо journald, чтобы избежать необходимости в journalctl в контейнере.

Проверьте логи в HyperDX

После запуска ClickStack:

  1. Откройте HyperDX и войдите в свою учетную запись
  2. Перейдите в представление Search и установите источник в Logs
  3. Установите диапазон времени 2025-11-14 00:00:00 - 2025-11-17 00:00:00
Представление поиска по логам
Представление логов
Отображение часового пояса

HyperDX отображает временные метки в локальном часовом поясе вашего браузера. Демонстрационные данные охватывают период 2025-11-15 00:00:00 - 2025-11-16 00:00:00 (UTC). Широкий диапазон времени гарантирует, что вы увидите демонстрационные логи независимо от вашего местоположения.

Дашборды и визуализация

Чтобы помочь вам начать мониторинг логов systemd с ClickStack, мы предоставляем базовые визуализации для данных журнала systemd.

Скачать конфигурацию дашборда

Импорт готового дашборда

  1. Откройте HyperDX и перейдите в раздел Dashboards
  2. Нажмите Import Dashboard в правом верхнем углу в меню под значком с многоточием
Кнопка импорта дашборда
  1. Загрузите файл systemd-logs-dashboard.json и нажмите Finish Import
Завершение импорта

Просмотр дашборда

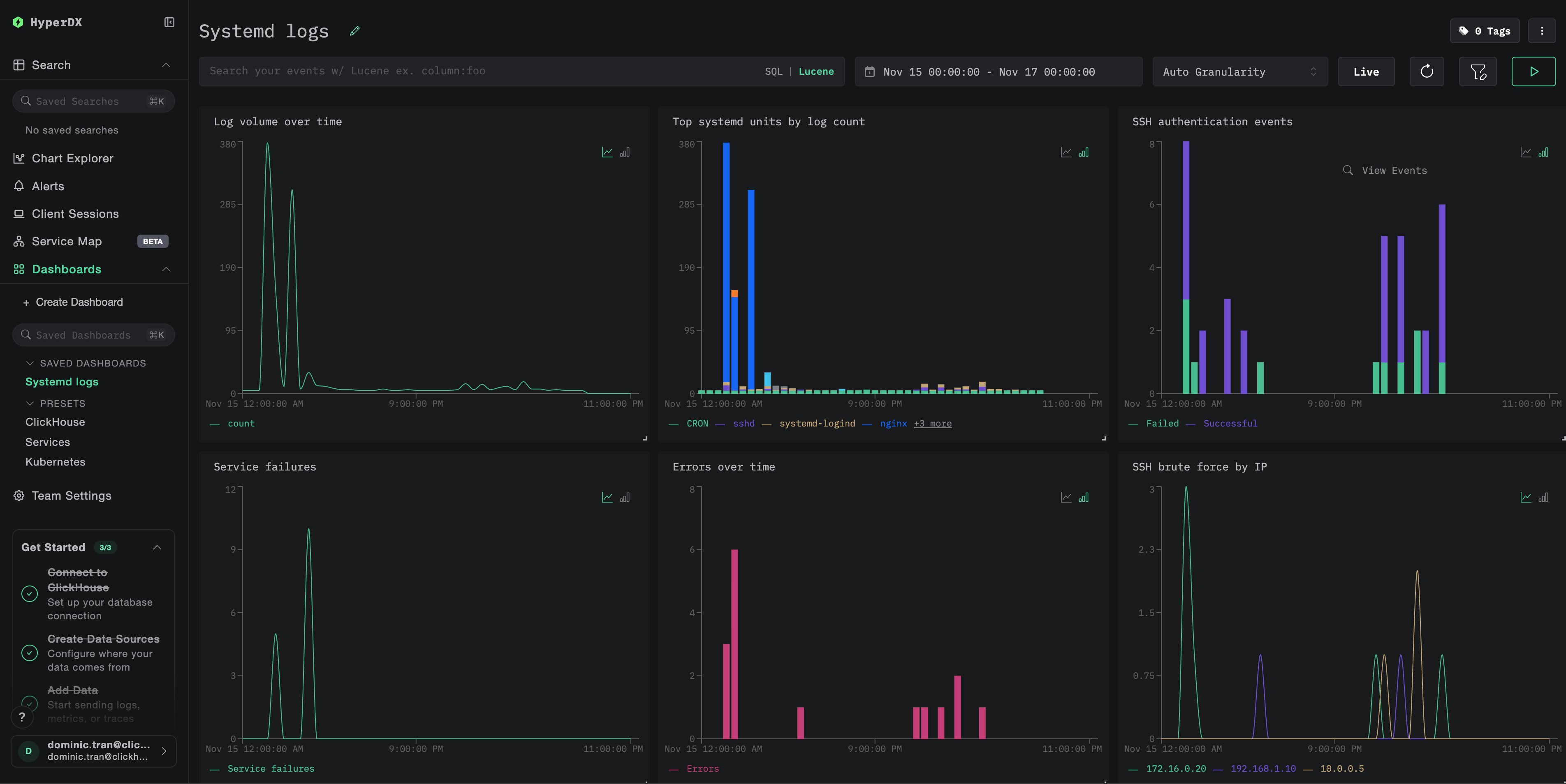
Дашборд включает визуализации для:

  • Объёма логов во времени
  • Наиболее активных systemd-юнитов по количеству логов
  • Событий аутентификации SSH
  • Сбоев сервисов
  • Частоты ошибок
Пример дашборда
Примечание

Для демонстрационного набора данных установите диапазон времени 2025-11-15 00:00:00 - 2025-11-16 00:00:00 (UTC) (при необходимости скорректируйте в соответствии с вашим часовым поясом).

Устранение неполадок

В HyperDX не отображаются логи

Проверьте, поступают ли логи в ClickHouse:

docker exec clickstack clickhouse-client --query "
SELECT COUNT(*) as log_count
FROM otel_logs
WHERE ServiceName = 'systemd-logs'
"

Если результатов нет, просмотрите логи коллектора:

docker logs otel-collector | grep -i "error\|journald" | tail -20

ошибка journalctl not found

Если вы видите exec: "journalctl": executable file not found in $PATH:

Образ otel/opentelemetry-collector-contrib не включает journalctl. Вы можете:

  1. Установить коллектор на хосте:
wget https://github.com/open-telemetry/opentelemetry-collector-releases/releases/download/v0.115.0/otelcol-contrib_0.115.0_linux_amd64.tar.gz
tar -xzf otelcol-contrib_0.115.0_linux_amd64.tar.gz
sudo mv otelcol-contrib /usr/local/bin/
otelcol-contrib --config=otel-config.yaml
  1. Использовать подход с текстовым экспортом (как в демо) с приемником filelog, читающим экспортированные логи journald

Следующие шаги

  • Настройте оповещения для критически важных системных событий (сбоев служб, ошибок аутентификации, принудительных завершений из-за нехватки памяти)
  • Создайте дополнительные панели мониторинга для конкретных сценариев использования (мониторинга безопасности SSH, состояния служб)
  • Фильтруйте по конкретным юнитам systemd, чтобы снизить шум и сосредоточиться на важных службах

Переход к эксплуатации в продакшене

В этом руководстве используется отдельный коллектор OpenTelemetry для чтения логов systemd и отправки их на OTLP-эндпоинт ClickStack, что является рекомендуемым паттерном для продакшена.

Для продакшн-сред с несколькими хостами рассмотрите следующие варианты:

  • Развертывание коллектора как ДемонСет в Kubernetes
  • Запуск коллектора как службы systemd на каждом хосте
  • Использование OpenTelemetry Operator для автоматизированного развертывания

См. раздел Приём данных с помощью OpenTelemetry для получения сведений о паттернах продакшн-развертывания.